Monitoring & Controlling Ecodan via CN105

I think you are running into the same that i described in Ecodan not modulating at negative outdoor temps?

The biggest problem seems to be that, no matter what the flow temp setpoint is, the minimum compressor frequency will be limited by the outdoor temperature. It doesnt seem like there are any settings that can be changed to work around this. This then might have more or less impact, depending on the characteristics of your house and heating system.

About the post defrost response, @gekkekoe ‘s AA solution attempts to mitigate it, but there might be a limit on how much we can “fool” the FTC.

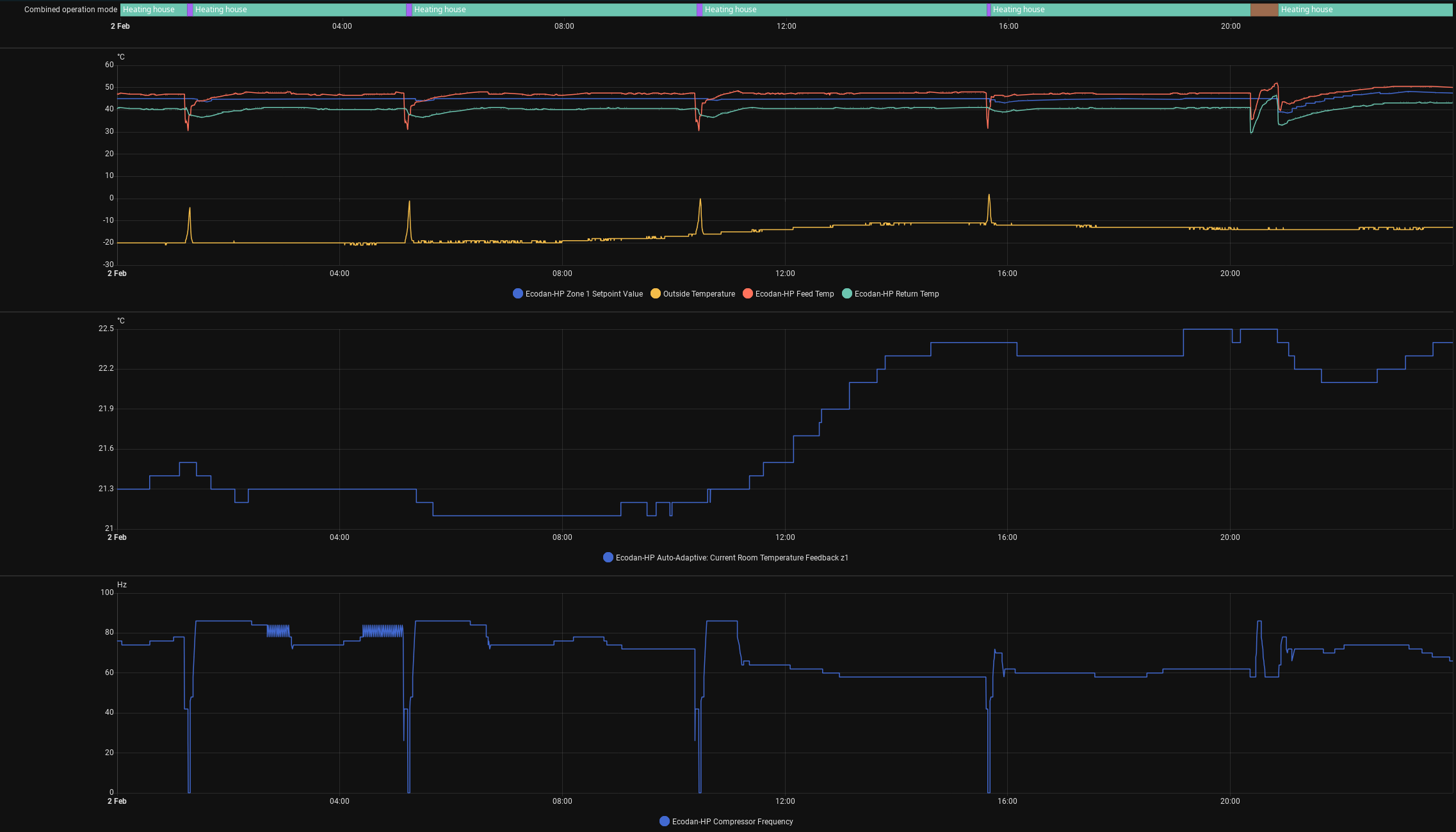
I dont have graphs for your temp ranges, as i only started using gekkekoe’s AA couple of days ago, but here is one for colder temps. (I am still tweaking the settings)

What’s your flow/return temp/setpoint on -20C? Also the compressor frequency seems to be excessively high, but I think that my HP is a bit oversized.

There seems to be “hard limits” to copressor minimum speed vs outside temperature.

But I think the system could run more stable with adjusting flow temperature setpoint according to current flow temp.

Yeah, exactly the same here from my projects onboard compensation curve with cycle protection enabled (Flow Following Mode)

Just ride the wave of minimum frequency - the next thing i will try is the outdoor sensor temperature fake trick

1 Like

I edited the image to include the feed and return temps. You can see that the Auto adaptive system is adjusting the flow setpoint (the blue line in the first graph), according to the return temp. But like i said, none of that will fix the minimum frequency vs outside temp issue, it can only alleviate, at most.

Should be according to the feed temp, because the FTC will use the delta between Setpoint and Feed to trigger the micro-stops

Looking at the graphs, it is pretty clear it is being based on return temp. Maybe it is because i have buffer tank (1 zone), but the docs seem to confirm my observation

Calculate Target Flow: The final target flow is calculated based on the real-time return temperature. Calculated Flow = return_temp + target_delta_t

Ah yes, it seems to agree with the documents

But this itself would not mitigate cycling as it’s not the condition the FTC would use to stop the outdoor unit
It seems that coincidentally raising the flow based on the return keeps the Setpoint vs. Actual within the FTC limit

Didn’t see that at first, I’m still using built in advanced AA on FTC6 v20.01.

Did you try to power cycle unit? Assuming it’s currently on constant flow control mode, does it modulate on compensation curve mode or room temp mode?

Also the flow temperature doesn’t seem to increase very much, unit on it’s limit? Although the same on lower outside temperature. How old is the system?

Not recently. Yes, it is on flow control mode. Not sure what you are asking exactly, it modulates in all the modes, just more or less depending on outside temp.

The unit is close to the limit below -20, but that’s not the reason for what you see. The max temp was limited to 45C, and you can see that it was actually modulating down to keep it in check. I have been increasing the max flow temp slowly, to see what is actually required and how it behaves.

I thought you had some device failure for it to not modulate, because on the graph I saw high working frequency.

Is your unit size 6kW? My 8kW worked around 60Hz while maintaining 47C flow on outside temperature -20C, yours is around 80Hz.

It’s 8kW, R32. It eventually stabilises around that, but the the house is old and leaky. Even stopping for the DHW cycle, is enough for the house to lose 0.5C in -10C weather

That is strange then, that 2 identical units with similar conditions have such differences on compressor needs, about 20%.

There’s a very strong indication that the pud/puz units have certain frequency based on outside temp. I have seen folks getting higher frequencies when it gets colder, it won’t go below. Only ‘fixable’ via fake NTC I guess.

From my observations the minimums :

0?…-10 = 48Hz

-11…-24/25? = 58Hz

-24/25?…? 64/68Hz

There seems to be some preheating/ramping about 3-4min with 30Hz below -11C

Hi everyone, I have a 2-wire shielded cable (bipolar) running from my Ecodan to my M5Stack Lite.

Is it possible to use these two wires exclusively for TX and RX communication, while powering the M5Stack from an external power supply? Or is it mandatory to connect it also to the V+ and GND pins of the Ecodan?

Many thanks!

No no no no no, don’t do it. Atom has zero protection for it.

ok Cool, thank Gekkekoe. I just wanted to get the Atom closer to the wifi router as the connection sometimes drops and using server mode it’s an issue.

I understand. Try to place a wifi access point near the heatpump, that’s the easiest solution.

It would be really good to have a standard way of wiring in something to allow control of the outdoor temperature sensor.

Doing that would allow decoupling of the minimum compressor speed from the outdoor temperature.

The fan speed also seems to be dependant on the outdoor temperature so control of that could also allow quieter operation (on my unit the fan noise is much louder than the compressor and it under around, I think, 6°C it jumps up to full speed).

I believe defrosting is done from different sensors so wouldn’t be effected badly by not having the correct outdoor temperature. However I’m not sure if there is anything else bad that could happen (apart from restricting the heat output of the unit).

We’ll there are some ways to do it:

@gekkekoe What would that be exactly, couldn’t find explanation on your git: