Daikin Altherma 3 DHW efficiency

There has been some discussion over on this thread about DHW COP in warmer weather. Feel this warrants a thread if its own for Daikin owners. DHW heating in warmer weather and COP - #16 by agileoctopus

I have found that enabling quiet mode has a noticeable effect on the DHW efficiency as it throttles the output of the unit. My 4kW in “more quiet” mode will only output up to 4.5kW instead of the full 8kW without quiet mode. I’ve seen COP of up to 5.99 when running at warmest time of day in the recent heat, and 4.41 overnight last night. When I tried in non-quiet mode I got 2.84.

Discovered today that you can set a schedule for quiet mode, but I’ve not tried this out yet. As I’m only using DHW and not heating currently, this will be more useful come autumn/winter, to be able to set one quiet mode level for the DHW run, and a different one if needed for heating.

2 Likes

Here is my regular non quiet mode 8kW. I’ll try quiet mode and report back.

2 Likes

hmm, not a huge difference with the more quiet setting and its a degree or two warmer today as well

1 Like

I assume you are both in ECO mode?

That gave the biggest DHW COP benefit for us.

Things were going well, better and better DHW COPs due to the warmer weather (depends on what start temp is though), however yesterday I noticed the DHW cycle was still running some 2.5hrs in - unusual.

Examining the actuators etc in the MMI info, the direct heater appeared to in action!

6kWs had been used - normally is around 2 for full great up.
I stopped it at just 42C water temp via the app..

Went through things in installer mode.
Nothing obvious, direct heater disabled except for disinfection.
Disinfection disabled.. - its been fine for months of course!

Once out of the DHW schedule I turned DHW back on schedule.

Today at the scheduled 13.00 start, it did its usual thing from 30C tank temp to normal hot setting.

Really strange behaviour yesterday.
Hope it doesn’t do it again.

Anyone seem anything similar?

I don’t think this is right - 6 kilowatt seconds, 6000 Joules? Surely you mean 6 kWh, which equates to 2.4 kW for 2½ hours.

Ah yes, missed the little h off in my haste.

The MMI reported 10kWh as output for DHW for the rogue day.

Yesterday it was back to using 2kWh and produced 6 as output.
Not the best not the worst.

just tried on the quietest setting and no significant COP difference for me between non-quiet and the quietest modes. Maybe because I am always starting from a low temp.

Similar start temps ~15C
Same end temp 45C
Similar Outside temp, similar weather

Quietest (Quiet icon shown on MMI)

Normal (not quiet)

Be careful when comparing hot water runs, as performance is very much affected by the starting temperature, i.e. how much hot water was used over the previous day. Drawing from the cylinder during the reheat (as can be seen above) will also skew results.

I recommend checking the total “HP heat output” over the duration of the heating cycle (e.g. 4.5 kWh) which is the amount of heat put into the cylinder (ignoring losses). Only compare to other cycles with similar heat output. If a cycle has significantly more or less kWh of heat when compared to another, that suggests the starting conditions were not the same.

It’s also a good idea to plot the tank temperature too, if that data is available. The recently updated app now accepts feeds for heatpump_dhwT and heatpump_dhwTargetT with an option to display them.

image

1 Like

In my charts there was no draw from the tank, not even a hot tap, I was home alone. And I do have the tank temp enabled at least on the most recent one and Home Assistant has the older ones tank temp.

Start dhw temp of non quiet 15.9C
Start dhw temp of most quiet 18.9C

What I would say is it’s just a single tank temp, half way up the 180L slimline and I have no confidence in it representing how much hot water there actually is in the tank. I’ve had perfectly hot showers when it’s been reading ~15C and luke warm showers when it’s read much higher perhaps mid twenties.

In all my DHW runs I’ve looked I have yet to see anything that conclusively shows a significant COP improvement in quieter mode.

Too many variables.

1 Like

I’m also very interested in improving DHW cycle COP.
I keep seeing a lot of these posts with COP over 4 values for a DHW cycle. I have recently had a Altherma 3 (EDLA04E2V3 - the lowest 4kW model) installed, but I can’t seem to get a cycle with a COP much over 4, it’s more like 3 or below.
I’ve set up everything as described in the ESPAltherma article. I was wondering how you measure your stats for emoncms, is that via an approved meter or just based off the standard sensors?

I started manually double checking the values and they just don’t align, e.g.:
My last DHW cycle shows a COP of 4.04 for the cycle, but when manually calculating with crude numbers, and most optimal conditions the COP only comes to 3.01.
In more detail:

Starting tank temperature: 20.4 °C
Final tank temperature: 44.6 °C
Delta tank temperature: 24.2 °C
Tank size: 150 L

Required heat = 150 kg * 4,184 J/kg°C * 24.2 °C = 15188 kJ
Required heat in kWh is about: 4.22 kWh

Actual consumption during cycle: 1.40 kWh

Efficiency = 4.22 / 1.40 = 3.01

So there’s almost a whole factor of efficiency lost in what’s the theory and what I see in practice.
Obviously there’s limited advice what can be given without the details of the full install, I’m just wondering whether any of the above COP values posted by others have been self-verified in a similar way? Is it realistic to achieve a COP of 4 or 5 with a relatively low target tank temperature of 44 °C?

1 Like

Hi @gbbtuta and welcome to the pit.

You may be slightly conflating two (or more) issues in your post.

The CoP that your system reports (4.04) is referring to the heating efficiency of the heat pump (i.e. the energy that it’s putting into the circulating fluid compared with the energy required to do so), and not that of the DHW tank. Some of that circulating fluid energy never reaches the water in the tank - part is lost from the transfer lines between the Outdoor Unit and the DHW tank (through the insulation etc.), part is unaccounted for due to heating the circulating fluid itself (i.e. you are heating somewhat more than the 150l actually in the tank), and part is consumed heating the tank wall and the circulating pipework/pump (maybe only a few kg of copper but it all adds up).

Also, are your tank temperatures (start and end) representative of the whole DHW tank? And is the “end” tank temperature at steady state? DHW tanks are inclined to form temperature layers - especially during heating - so you cannot expect a single thermocouple to report a true average tank temperature when you do your heat gain calculations. Furthermore, tanks can go on heating for quite a while after the heating fluid flow ceases, due to continued in-tank convection - you may find that your “real” final average tank temperature is several degC higher than you suppose, as thermal equilibrium slowly takes place (which can easily take half an hour). In which case, you may well be heating your tank more than you thought (and took credit for in your calculations).

Personally, I wouldn’t lose too much sleep over apparently modest DHW run CoPs - unless you use the shower a dozen or more times a day, DHW energy is quite small compared with space heating energy, and I’d suggest that you focus on the latter if you are keen to get that last 0.1 CoP out of your heat pump…

3 Likes

Your last DHW cycle COP according to emonCMS is actually 5.2! It looks like you have done everything recommended for optimum efficiency:
Heating from cool by using most of the hot water to maximise efficiency at the start of the cycle.
Running the cycle at the time when the outdoor air temp is highest, when there is maximum heat energy in the air.
Running in quiet mode to limit the output of the heatpump and again improve efficiency. This seems to have a more marked effect with the 4kW Daikin.

Here is your emonCMS data:

and here is mine from yesterday:

Obviously we are both using ESPAltherma and not a MID calibrated solution, so we can’t directly compare our data with one another. We can however compare our own DHW cycles, and I have found the above settings to work for me.

1 Like

Thank you for the welcome and for your very detailed response.

I understand the physics behind it, perhaps I was just a bit confused about the benefit of measuring the efficiency of my heat-pump output rather than the system as a whole. If I lost most of the heat e.g. on the transfer lines, it’s not much good that my HP output directly is efficient. However, I do understand that there’s a lot of settings, and different ways to run these, so it’s also important that the HP itself is running as efficiently as it could, and that I’d need a lot more expensive equipment to try and measure everything accurately anyway.

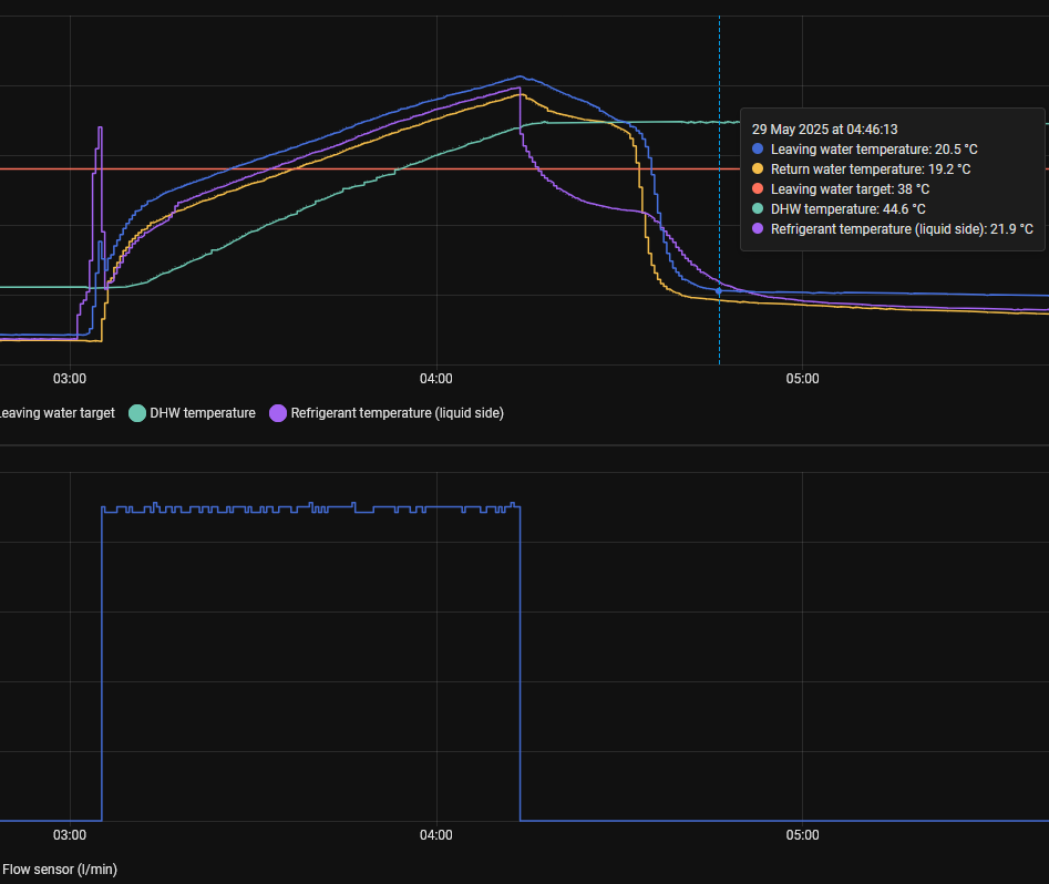
I’ve attached a diagram of the water temperatures of my last cycle in the hopes that it might answer some of your questions. According to the temperature sensor readings, it heats very little more after the cycle stops - but I have also noticed (although difficult to measure) that the water might very well be warmer than 44 degrees on average at a target temperature of 44.

I’m just keen to get the system working as efficiently as possible, I only got it installed less than 2 months ago and got very little information from the installer. I appreciate that heating will use a lot more energy, but I have to wait until September with to tweak that as I don’t really need heating at the moment.

I’ve noticed most people with Daikin HPs have this in their charts, am I missing something in understanding why in DHW cycle mode they don’t start circulating immediately - or at least when the LWT is higher than the tank temperature? It only seems to be doing it once the refrigerant temperature has reached your DHW target. Is this to avoid potentially cooling down the water temporarily instead of heating?

Hmm, are you sure that the first emonCMS image is from mine, sorry?
I can’t seem to find that cycle, and I don’t remember seeing anything that high :slight_smile:

I’m also curious how do you get your max electricity consumption to be barely above 1 kW, I guess that’s to do with an outdoor temperature difference of 5-7 degrees (mine regularly goes around 1.5kW at 13C outside)?
I only managed to get my HP to stay under that with a power limit of 1 kW, but then it often struggled to finish the cycle, etc.

I run the cycle between 3am-4am as with Octopus Go it’s a lot cheaper even if it’s not the most efficient.

Sorry I may have inadvertently shared an image of two of my cycles instead of yours. Thought I’d clicked on the link to yours, but it would seem not.
I would recommend setting your unit to “more quiet” level of quiet mode and setting the DHW cycle to run 3:00-5:30, assuming you are on Intelligent tariff. It can take up to two hours in quiet mode when the outside temp is lower.
Quiet mode setting is accessed in installer mode via User Settings. When it comes to later in the year and I’m using the heating (only used it a couple of times since install at end of April), I will set quiet mode on a schedule so it’s only in quiet mode when the DHW is scheduled. Currently mine is set to run in early afternoon when air temp is highest, but I’ll change to running 3:00-5:30 when I need to use heating during the day as my battery isn’t large enough to cover everything. Hope this all makes sense!

Hi Gabor,

Sorry I don’t have a Daikin so I’m not familiar with your controller algorithms, but it does look like you are correct - the heat pump appears to run for ~5min before starting the circulating pump, presumably to warm up the refrigerant in the condenser so as to avoid temporarily cooling the DHW tank water.
(By contrast, my Samsung controller starts the circulating pump from the moment the programmer requests a DHW run. It avoids that initial cold water hit on the tank by circulating fluid round the radiators for a minute or two before flipping the diverter valve to DHW. Interesting how different vendors solve this problem in such different ways.)