Ecodan 5kW R32 - Low COP & Delta T

Hey all!

Wondering if anyone can give me any suggestions / tips. We’ve gotten to that point in the year where its cold outside and I’m relying on my heat pump for heating again rather than just hot water and I’m seeing a roughly COP of around 2.5. I am warm and it works ‘well’ but looking if its possible to improve this efficiency.

EmonCMS powered by publishing from home assistant - Emoncms - app view

Background / Information:

5kW R32 Ecodan FTC7.

No UFH, rads upstairs and down. Fairly small house - three bed semi - 94 square metres. I run the system in auto-adapt.

Has a 50L buffer tank and 200L water tank.

System has no glycol and is just using antifreeze mode when cold and not running.

Two pumps:

  • Primary pump for heat pump is a Wilo pump fixed at ~10L / min ( I lowered this last year to improve COP a little, was originally higher flow rate)

  • Pump for heating is “Grundfos manual UPM3 flex as 25-75 130 AZA” - This doesn’t use the PWM plug and is fixed. I set this to ‘setting 1’ - lowered this last week, seemed to improve things a bit

I have Home Assistant hooked up with access to the ecodan and another ESP tracking temperatures of flow / return etc.
These sensors (as well as the ecodan ones) are connected to the pipes with thermal paste and wrapped with copper sheet to ensure good connection. The power / energy readings are coming from a shelly with a clamp so its fairly accurate.

All my rads have the lockshield fully open and most TRVs are fully open. –> Do I need to do some balancing, would this improve performance (and the delta T)?

My delta T is pretty low for flow and return, around 1-2 degrees which I think is where a lot of the ‘issue’ is coming from. During operation where I’m heating up a lot (after a set back) or early on in the DHW cycle the efficiency is actually a good chunk higher (3-4). Is there any way to improve this?

I assume if I do a round of balancing (or close some values a little) it’ll reduce flow rate and increase delta-t?

2 Likes

You will almost certainly need to do some balancing. The water around your heating circuit will take the path of least resistance, sending a high portion of the flow around low resistance circuits like those with shorter pipe runs, regardless of how much heat each radiator is supposed to output. Balancing the system will add resistance to individual circuits and force water around those with higher resistance.

The bronze standard for balancing is based on feel alone. Putting your hand on radiator flow and return and adding restriction to those with the lowest dt (highest flow rates).

The silver standard is to use thermistors on the flow and return pipes and balance each radiator to get approximately dt5 on each radiator while you are at you outside design temperature. This can be a long process though as you have to wait the temperatures to stabilise after making adjustments and hope that the heat pump isn’t changing too much else at the same time.

The gold standard for this would be to use FRVs (FRV Flow Measurement Valve - Shop | OpenEnergyMonitor) and set the flow rate to each radiator based on the heat loss and radiator spec for each room. They are much more precise and take the guesswork out of balancing, and also make it a 10 minute task, rather than hours or days.

Forcing water around the radiators appropriately will demit more heat from your radiators in total (and also increase dt), meaning you can run at lower flow temperatures and get much better efficiency. You’ll also get a much better distribution of heat around the home.

It’s not just about lowering the overall flow rates to increase dt (though that will happen) it’s about using your radiators to their full potential.

Thanks. I’ve ordered a non-contact thermometer to give silver standard a go.

Plan is to fix the flow temp of the heat pump to something like 45 degrees and then look for the dt5. Hopefully that might help.

Best of luck!

Hello @JRascagneres

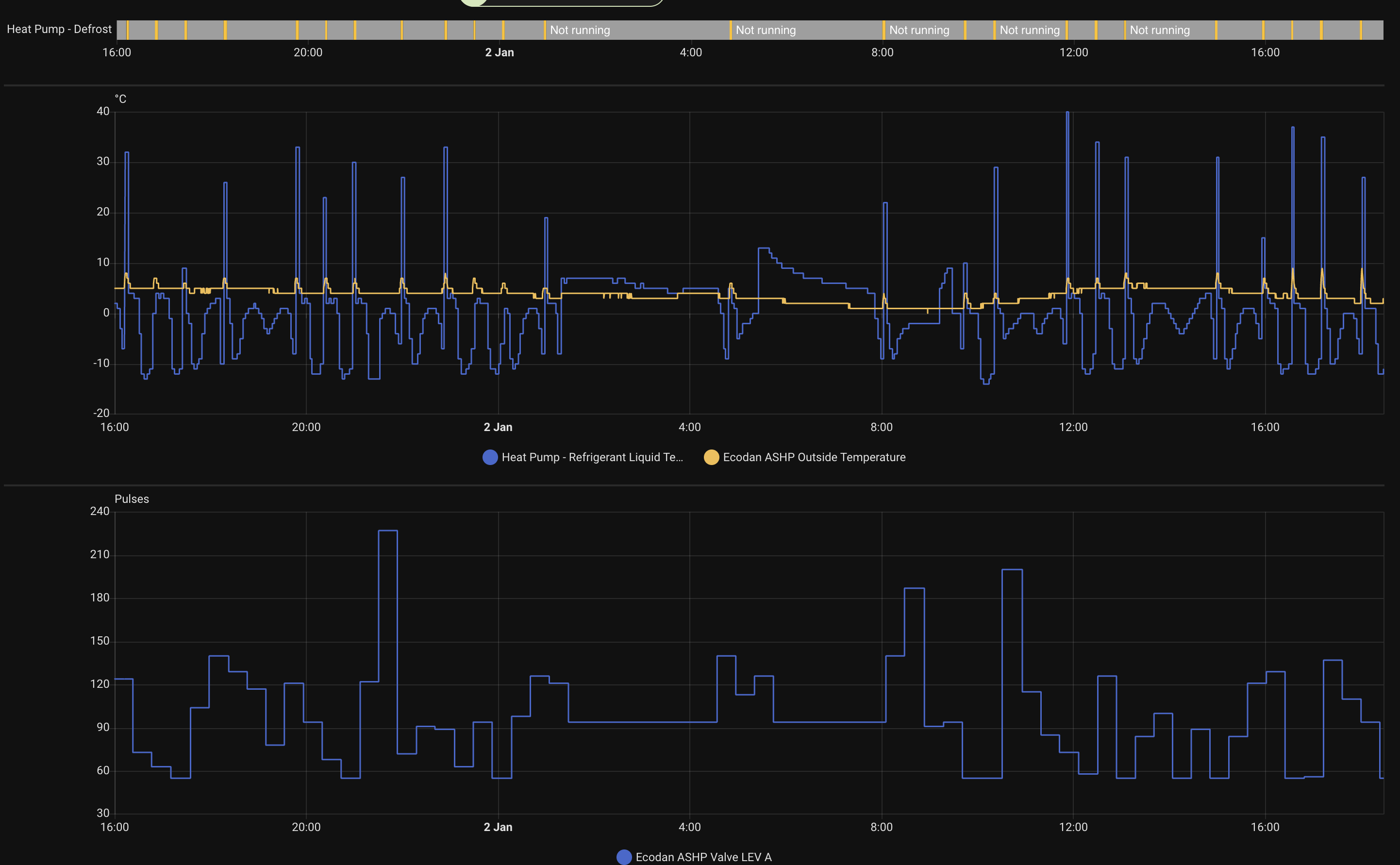
That is a surprisingly low performance for the flow temperatures that you are running! Looks like your running about 40C at -1C, but are mostly running around 33-38c. I’d be expected COP around 3.5-3.8 at those temperatures.

The main thing that jumps out at me looking at the data is that the system is defrosting a lot! even when it’s relatively warm outside, do you have air circulation issues / cold well around the heat pump?

Hey @TrystanLea . I don’t know really. I mean its not in a ditch or anything. Its in a corner but has plenty of space around it:

I also can’t really move it given the location and fixed condensate pipe…

Looks tidy and it doesn’t look unusually obstructed! It is definitely defrosting more than you would expect though, another example, 7C outside, December 23rd: Emoncms - app view

I wonder if it was visibly frosting up on that day?

Yeah. I do notice it defrosts quite a bit. I need to setup a camera on it haha so I can catch defrosts. It doesn’t seem to get particularly frosty a lot of the time. When I’ve caught it the majority of the time there is some frost bands but not usually a lot. Although yesterday after I fixed flow at 45 for a bit to do the balancing there was a good amount of frost, I recorded the defrost video too but not sure that’d help anything.

1 Like

Are there any settings I can mess with to potentially reduce the defrost frequency?

On my old R410a Ecodan I have noticed it defrost more if I try and change the flow temperature too regularly.. but then that’s with my custom controller so may not directly translate to what you see.

One way to test would be to switch temporarily to fixed flow temp mode and run at e.g 35C when it’s next 7C outside for at least 6 hours and see how stable it is on that. If it is more stable then perhaps it’s then worth trying to tune autoadapt..

How much configurability is there of auto adapt when you say tune it?

Yeah I might give it a go. I think my system is over performing a little as a whole to vs what was specified originally. It was specified to run hotter than it having to do. One room is always a degree colder than the others too so I’ll swap that for a bigger radiator.

Hey @Jacques,

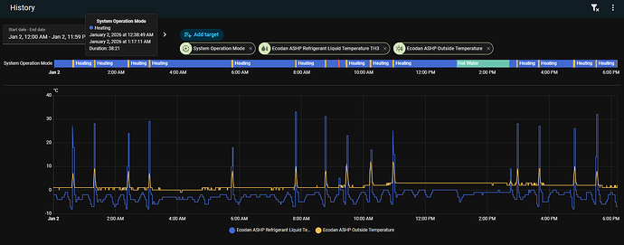
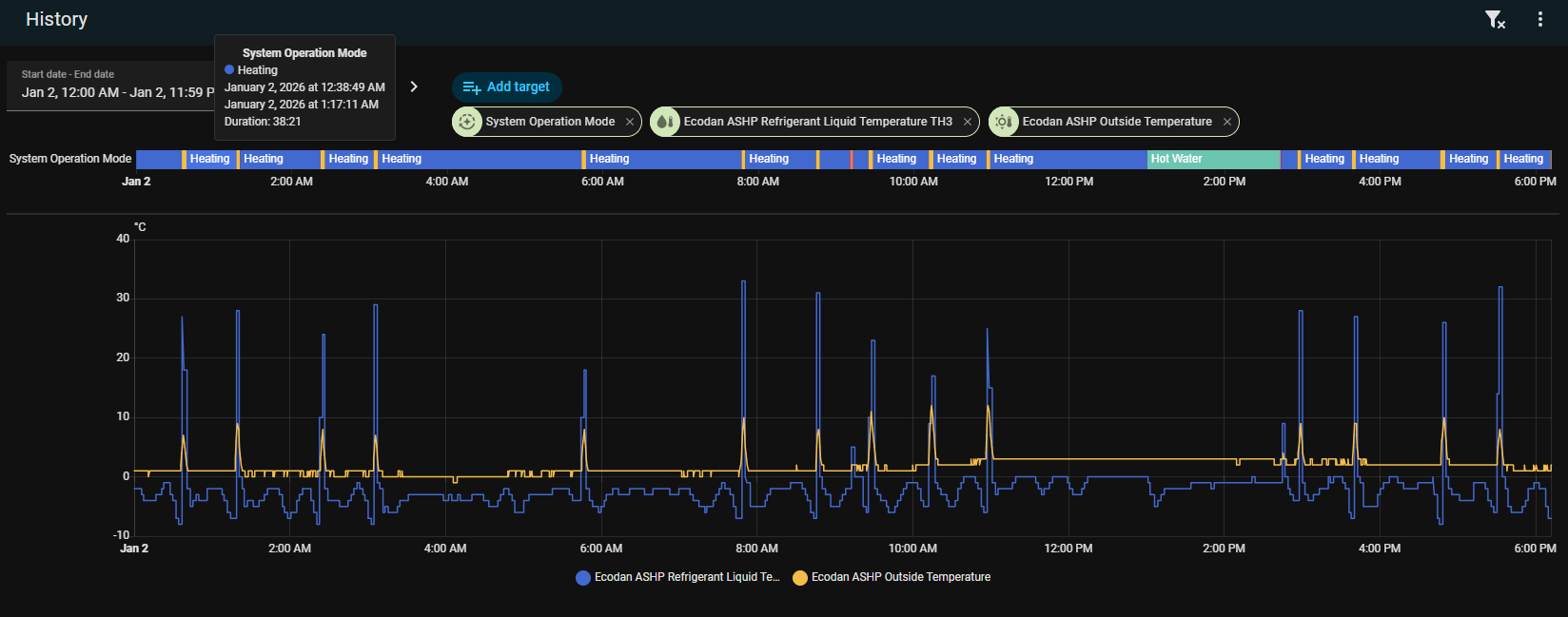
We observed that Outdoor Air Temp - TH3 >= 10 was the “trigger” for the Ecodan defrost sequence to begin
Sometimes the resolution of the TH3 (Liquid temperature thermistor) is a little low from the ESP but you can add an automation to poll faster perhaps on the run-up to a defrost

If you have that data available to share we can see perhaps those defrosts triggering

Hey @F1p

Is this correct:

Could you add the Ecodan Outside temperature sensor too please?

Happy to add a different time range too if it’d help align anything from the emoncms dashboard

Seems to be defrosting due to a rapid loss in Refrigerant Liquid Temperature,

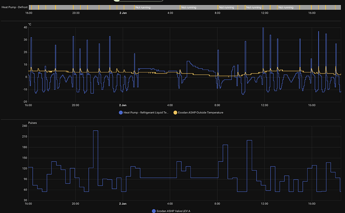
Here is my R410a for comparison today, approx 65% humidity and at worst 40min between defrosts:

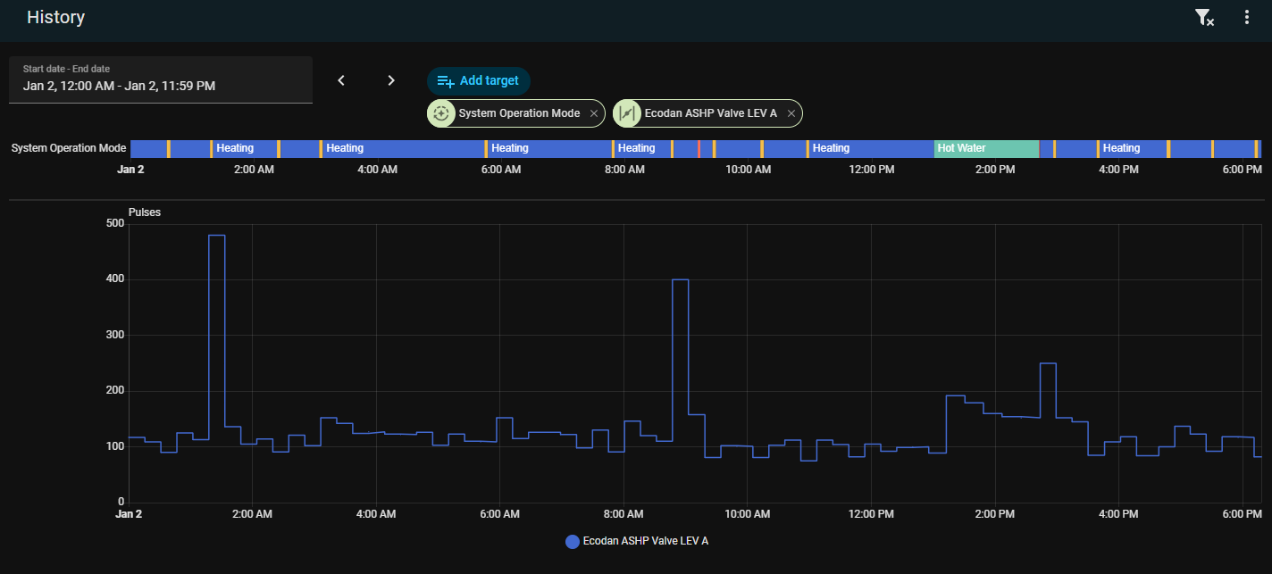
I think it comes back to @johncantor topic of LEV-A movement

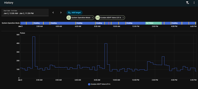
My R410a over the same period, quite consistent at 100 pulses:

I don’t even know what LEV A is.

Has any thought/comment been given to aspect of heat pump? Sun in morning when temperatures are often lowest may help with cop and defrost - like my car windscreen in the morning. It could be argued that this evens up during the day as sun moves round but maybe not for all hp placements. You can’t change the siting but maybe it’s a factor that has a measurable effect.

This is point at which I Google it and find it’s well known.

In my case, it does kinda face the sun which I don’t think is typically recommended (but I didn’t have a choice). The temperature sensor is on the back and if it gets in sunlight it can confuse the whole system as it thinks its warmer than it is.